
Железнодорожные переезды остаются объектами повышенной опасности, где строгие требования к ограждению необходимы для предотвращения дорожно-транспортных происшествий. Одним из ключевых элементов организации безопасности является установка шлагбаумов, выполняющих функцию физического барьера при приближении поезда.
Согласно пункту 15.3 Правил дорожного движения РФ, движение через переезд запрещается, если шлагбаум опущен или начинает опускаться, а также при включении красного сигнала светофора или подачи звукового сигнала. Шлагбаумы должны обеспечивать полное перекрытие проезжей части, а их работа – быть синхронизированной со светофорной сигнализацией.
Технические характеристики шлагбаумов регламентируются ГОСТ 33388-2015. Они обязаны быть оснащены светоотражающими элементами, автоматически закрываться при приближении состава и открываться только после полного освобождения переезда. Длина планки подбирается с учетом ширины проезжей части и допустимого габарита транспортных средств.
Установка шлагбаумов осуществляется в соответствии с проектной документацией, утвержденной владельцем инфраструктуры. Расстояние от крайнего рельса до шлагбаума должно составлять не менее 5 метров в сторону въезда на переезд. Для исключения несанкционированного объезда конструкции обязаны дополняться направляющими барьерами или дорожными знаками 3.1 и 3.2, устанавливаемыми на расстоянии 10–15 метров от пересечения.
Все элементы ограждения подлежат регулярной проверке. Ответственность за их исправность несет дежурный по переезду или лицо, назначенное владельцем железнодорожной инфраструктуры. В случае выявления неисправности шлагбаума переезд может быть временно переведен на ручной режим регулирования, при котором проезд осуществляется только по указанию дежурного с красным флагом или фонарем.
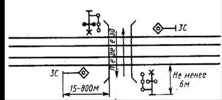
Требования к расположению шлагбаумов относительно рельсов

Шлагбаумы устанавливаются с учётом габаритов приближения подвижного состава и минимального расстояния для безопасного завершения манёвров автотранспортом. Согласно требованиям, шлагбаум должен находиться на расстоянии не менее 5 метров от крайнего рельса по направлению движения транспортных средств.
Если переезд оборудован двухсторонними шлагбаумами, каждый из них должен располагаться с соблюдением указанной дистанции от ближайшего к нему рельса. При наличии дополнительных ограждающих устройств, таких как полубарьеры или складные элементы, они размещаются так, чтобы не препятствовать эвакуации автомобилей с путей в случае экстренной ситуации.
Запрещается устанавливать шлагбаум ближе к рельсам, чем на 3,5 метра, даже при ограниченном пространстве – в таких случаях проектируется индивидуальное техническое решение с обязательным согласованием с железнодорожной администрацией.
На переездах с трамвайными путями или временными путями прокладки допускается установка шлагбаума на расстоянии не менее 3 метров, но только при условии наличия физического разделения проезжей части и трамвайной колеи.
Для обеспечения требуемой видимости элементы шлагбаума (стрела, опора, механизмы) не должны загораживать сигнальные огни и знаки при подъезде к переезду со стороны дороги. Также они не могут быть размещены в пределах динамического габарита движения железнодорожного транспорта.
Любое отклонение от стандартных расстояний требует документального обоснования в техническом паспорте переезда и соответствующей схемы с указанием реального положения шлагбаума относительно оси путей и границ полосы отвода.
Минимальные и максимальные длины перекрываемой зоны переезда

Длина перекрываемой зоны железнодорожного переезда определяется на основе ширины проезжей части, количества полос движения, наличия трамвайных путей и конструктивных особенностей шлагбаумного устройства. Согласно нормативам, зона перекрытия должна полностью исключать возможность нахождения транспортных средств на рельсах после начала закрытия шлагбаума.
Минимальная длина перекрываемой зоны составляет:
- для переездов с одной полосой движения в каждую сторону – не менее 3,5 метров с каждой стороны от оси крайнего рельса;
- при наличии пешеходных дорожек или велополос – зона увеличивается на ширину соответствующих участков;
- в случае обустройства переезда в пределах населённого пункта – не менее 5 метров от крайнего рельса до шлагбаума.
Максимальная длина зоны перекрытия ограничена длиной подъездного участка до ближайшего пересечения или въезда/выезда, при этом учитываются следующие параметры:
- общая протяжённость между сигнальным знаком 1.3 и переездом;
- длина транспортных средств, которые могут остановиться перед шлагбаумом без заезда на пути;
- радиус поворота и необходимость обеспечения безопасного маневрирования длинномерного транспорта.
Если переезд оборудован двойными шлагбаумами (въездными и выездными), перекрываемая зона должна обеспечивать полную изоляцию дорожного полотна между ними. В этом случае расстояние между противоположными шлагбаумами должно быть не менее 10 метров, при этом следует исключить возможность остановки между ними даже при плотном потоке.
Проектировщик обязан учитывать габариты безопасного приближения и тормозной путь состава. Все расчёты должны соответствовать требованиям СП 2.5.1336 и ПТЭ ЖД РФ, а также быть согласованы с владельцем инфраструктуры.
Условия применения автоматических и полуавтоматических шлагбаумов

Полуавтоматические шлагбаумы применяются на переездах, где требуется участие дежурного по переезду или операторского пункта. Они устанавливаются в местах с нерегулярным движением или при отсутствии стабильной связи между станцией и переездом. Приведение в действие осуществляется вручную или по команде с пульта, при этом требуется контроль закрытия и открытия проезжей части сотрудником.
Выбор типа шлагбаума определяется интенсивностью движения поездов и автотранспорта, видимостью путей с подъездных направлений, наличием электроэнергии и средствами связи. На участках с интенсивностью железнодорожного движения более 50 пар поездов в сутки рекомендована установка автоматических шлагбаумов, при меньшей интенсивности – допускается применение полуавтоматических при условии постоянного присутствия персонала на объекте.
Дополнительным критерием является удалённость переезда от ближайшей станции. При расстоянии более 3 км без устойчивой связи предпочтение отдается полуавтоматической системе с местным управлением. При наличии цифровой канализации и централизованного управления – автоматические шлагбаумы обеспечивают более высокий уровень безопасности и оперативности работы.
Регламент работы шлагбаумов при приближении поезда

При приближении поезда к регулируемому железнодорожному переезду шлагбаум обязан начинать закрытие не позднее чем за 30 секунд до появления поезда в пределах переезда. Это время рассчитывается исходя из скорости состава и расстояния до пересекаемой зоны.
Сигнал на закрытие шлагбаума подаётся от устройств автоматической сигнализации, либо от дежурного по переезду. В случае использования автоматических систем, срабатывание происходит при вхождении поезда в определённую зону контроля, называемую контактной секцией.
Закрытие должно обеспечивать полное перекрытие проезжей части не менее чем за 10 секунд до прибытия поезда. При этом допускается поэтапное опускание: сначала основной (длинный) шлагбаум, затем – дополнительный короткий, перекрывающий соседнюю полосу (при наличии).
Если используется полуавтоматический режим, дежурный обязан визуально или с помощью систем контроля убедиться в приближении поезда и вручную инициировать закрытие не позже чем за установленное минимальное время, регламентированное для конкретного участка.
В экстренных ситуациях (например, отказ автоматики или внезапное приближение поезда) допускается использование резервной системы оповещения и немедленное перекрытие переезда дежурным. В таких случаях первостепенной задачей является обеспечение физической преграды на пути автомобилей вне зависимости от расписания или сигнализации.
После полного прохода состава, подача сигнала на открытие возможна только при отсутствии других поездов в пределах действия переездной сигнализации. Автоматическое открытие может задерживаться на 10–15 секунд для проверки безопасного состояния переезда.
Запрещённые конструкции и материалы при установке шлагбаумов

Использование конструкций, не предусмотренных утверждённой технической документацией, при установке шлагбаумов на железнодорожных переездах категорически запрещено. Недопустим монтаж самодельных или модифицированных стрел, изготовленных без сертифицированных расчётов на ветровые и вибрационные нагрузки. Такие элементы не обеспечивают надёжную работу в аварийных режимах и представляют угрозу для участников движения.
Запрещается установка стрел из древесины, композитов кустарного производства, а также из лёгких сплавов, не рассчитанных на механические воздействия при частых циклах подъёма и опускания. Применение пластика, не имеющего сертификатов морозостойкости и стойкости к ультрафиолету, также исключается.
Недопустимы конструкции с острыми кромками, выступами и элементами, способными нанести травму при контакте. Также под запретом находятся шлагбаумы с ручным управлением, если переезд оборудован устройствами автоматической сигнализации и централизованного контроля.
Категорически не разрешается использовать несертифицированные электроприводы и механизмы подъёма, а также блоки питания и автоматику, не соответствующие нормам электробезопасности и требованиям ГОСТ. Любое отклонение от типового проекта должно согласовываться с ответственными за безопасность на железнодорожной инфраструктуре службами.
Ответственность за нарушение правил ограждения переезда

Нарушение правил ограждения железнодорожного переезда шлагбаумами влечёт административную и материальную ответственность, а также может привести к уголовным последствиям при возникновении аварийных ситуаций.
Административная ответственность предусматривается статьями КоАП РФ, регулирующими безопасность движения на железнодорожных путях и дорогах общего пользования. В частности, установка несертифицированных или неисправных шлагбаумов, а также несоблюдение нормативных требований к расположению и эксплуатации ограждений, влечёт штрафы для организаций и должностных лиц.
В случае, если нарушение правил ограждения стало причиной дорожно-транспортного происшествия (ДТП), повлекшего травмы или смерть людей, виновные лица могут быть привлечены к уголовной ответственности в соответствии со статьями Уголовного кодекса РФ, регулирующими нарушение правил безопасности движения и эксплуатации транспортных средств и объектов железнодорожной инфраструктуры.
Помимо юридической ответственности, организации, эксплуатирующие железнодорожные переезды, несут материальную ответственность за ущерб, нанесённый в результате неправильной установки, обслуживания или эксплуатации шлагбаумов, включая затраты на восстановление инфраструктуры и возмещение ущерба пострадавшим.
Для минимизации рисков рекомендуется строго соблюдать нормы ГОСТ и Технических регламентов по ограждению переездов, проводить регулярные проверки состояния и работоспособности шлагбаумов, а также обеспечивать обучение и инструктаж ответственных сотрудников.
| Вид ответственности | Основание | Последствия |
|---|---|---|
| Административная | КоАП РФ, нарушение правил эксплуатации ограждений | Штрафы для должностных лиц и организаций |
| Уголовная | УК РФ, причинение вреда здоровью или смерть по вине нарушителя | Лишение свободы, исправительные работы |
| Материальная | Гражданское право, ущерб от аварий и неисправностей | Компенсация убытков и восстановление инфраструктуры |
Вопрос-ответ:
Какие основные требования предъявляются к установке шлагбаумов на железнодорожных переездах?
Шлагбаумы должны быть установлены в строго определённых местах с соблюдением расстояний от рельсов, обеспечивать полное перекрытие проезжей части при закрытии и иметь яркую окраску для высокой видимости. Приборы управления должны гарантировать своевременное опускание и поднятие шлагбаума в зависимости от движения поездов. Конструкция должна выдерживать воздействие окружающей среды и обеспечивать безопасность для всех участников движения.
Какие ошибки чаще всего допускаются при монтаже шлагбаумов и к каким последствиям они приводят?
Одной из распространённых ошибок является неправильное расстояние от шлагбаума до рельсов, что может затруднить остановку транспорта. Также встречается отсутствие достаточной видимости или неправильное освещение, что снижает информативность устройства в темное время суток. Неправильная работа автоматики может привести к несвоевременному закрытию или открытию шлагбаума, что увеличивает риск аварийных ситуаций и создаёт угрозу безопасности на переезде.
Как регулируется ответственность за нарушение правил установки и эксплуатации шлагбаумов на переездах?
Ответственность обычно возлагается на организации, ответственные за содержание железнодорожной инфраструктуры и переездов. Нарушения могут повлечь штрафы, а в случае причинения ущерба здоровью или имуществу — более серьёзные юридические последствия. Законодательно установлены нормы, которые предусматривают обязательное соблюдение стандартов установки, технического обслуживания и контроля работы шлагбаумов.
Можно ли использовать автоматические и полуавтоматические шлагбаумы одновременно на одном переезде? В каких случаях это допускается?
Использование автоматических и полуавтоматических шлагбаумов на одном переезде допускается при определённых условиях, например, когда необходимо обеспечить повышенный уровень безопасности на сложных участках с интенсивным движением. Автоматические устройства устанавливаются с одной стороны переезда, а полуавтоматические — с другой, при этом должна быть чёткая координация их работы. Все технические решения должны соответствовать нормативным требованиям и гарантировать беспрепятственное и безопасное движение транспорта.
